あけましておめでとうございます!
昨年はお世話になったりならなかったりしましたが、
本年もよろしくお願いいたします。
まだ正月気分で、超浮かれてたら↓からスタンプ買ってってください🥰
さて、買ってくれましたか?くれましたね?🤤
一昨年の12月からLINEスタンプを販売開始いて約一年
一昨年の12月からLINEスタンプを販売開始いて約一年
今月中には一年自分で販売してみたデータをまとめて
「LINEスタンプって儲かるんですか?」
この質問に🍄なりの回答をまとめたいと思います。
個人的には電子書籍も気になるので、キンドルかなにかで出してみようかなっと…
年末年始はあけおめ挨拶をLINEで済ます人も多いようで
あけおめ特集企画の効果含めてちょっとまとめておこうと思います。
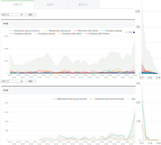
まずスタンプ下のグラフが年末年始用のスタンプですね(あけおめ特集企画にはあえて参加してませんでした、さっさとリリースしたかったので…)
クリスマス後から年末年始にかけて、お正月むけてあがっていきますね。
次に上のグラフがリリース済みのスタンプすべてですね
あけおめスタンプに引っ張られる形で他のスタンプも売れてますね。
こちらは、あけおめ特集企画に参加してみた絵文字のデータです。
こちらも似たような動きになってますが、普段も使えそうな筆文字だったので、ゆるゆる売れてますね。このままゆるゆる売れていくとありがたいけどどうなんだろう。
ちょっと送信量からも確認してみましょう。
やっぱり大晦日から、正月にかけての送信量が上がってますね。
だいたい3~4倍の送信量ですね。
LINEスタンプの方は普段(2000円くらい?)の5倍(10000円)くらい売れてますね。
年末年始は、特集企画に参加するしないは関係なく、他のスタンプの売上があがるので、年末年始用のスタンプはリリースはすべきなのは間違いないですね😆
今年は定期的にある特集の効果とかも分析していきたいと思います。
今まで作ったすべてのスタンプ↓

0 件のコメント:
コメントを投稿